Everybody’s speaking about methods to get visibility in AI, methods to get cited in ChatGPT, and methods to construction content material for giant language fashions. However there’s one thing lacking from most of those conversations: how will we really measure if any of it’s working?
You may spend months optimising your website construction for machine readability and creating content material particularly for AI consumption. However with out correct measurement, you are flying blind. The issue is that AEO measurement requires a basically totally different method to conventional search engine optimization metrics.
Why AEO measurement is basically totally different from search engine optimization
There is a vital statistic that highlights simply how totally different AEO is from conventional search engine optimization. In response to Ahrefs research, solely 12% of citations in AI assistants additionally rank in Google’s prime 10, on common. Which means 88% of AI citations come from URLs that do not seem in Google’s prime outcomes for a similar queries.
You might be dominating Google’s first web page for a key phrase however be fully invisible in AI search outcomes. Conversely, you may rank poorly in Google however often get cited by ChatGPT or Claude. This lack of correlation means you want fully totally different measurement approaches.
The search behaviour distinction
A SEMrush study discovered that the typical Google question is simply 4.2 phrases lengthy, whereas the typical ChatGPT immediate is 22 phrases. That is greater than 5 occasions longer, and it has large implications for measurement.
With Google’s quick queries, you may observe a handful of goal key phrases and have a great sense of your visibility. However with 22-word prompts, the possibilities of a number of customers typing the very same question are vanishingly small.
When folks use Google, they assume in key phrases, quick, stripped-down queries. With AI search, customers present context, describe their scenario, and have a dialog quite than performing a search. This behavioural shift requires a totally new measurement framework.
The info availability drawback
Google exposes search quantity knowledge by their API, which is why instruments like SEMrush can present you precisely how many individuals seek for particular phrases. With AI search, this knowledge merely is not obtainable.
The important thing variations:
Conventional search engine optimization:
- Search quantity knowledge obtainable by way of API
- One key phrase = one SERP (deterministic)
- Rankings are secure and trackable
- Instruments can measure precise place
AEO:
- No public search quantity knowledge
- Identical immediate can generate totally different solutions (probabilistic)
- Citations differ between customers
- Success measured directionally, not by precise rankings
This variability makes measurement extra advanced than merely checking the place you rank for a key phrase.
Find out how to measure AEO with immediate monitoring instruments
Creating your immediate variants is simply half the battle. You want a option to really measure your visibility throughout totally different AI platforms.
A number of choices exist available in the market. At Mix, as a part of our AEO services, we have partnered with Scrunch after evaluating a number of instruments. It presents monitoring throughout ten totally different giant language fashions with wonderful knowledge visualisation and adaptability to handle quite a few prompts throughout totally different classes.
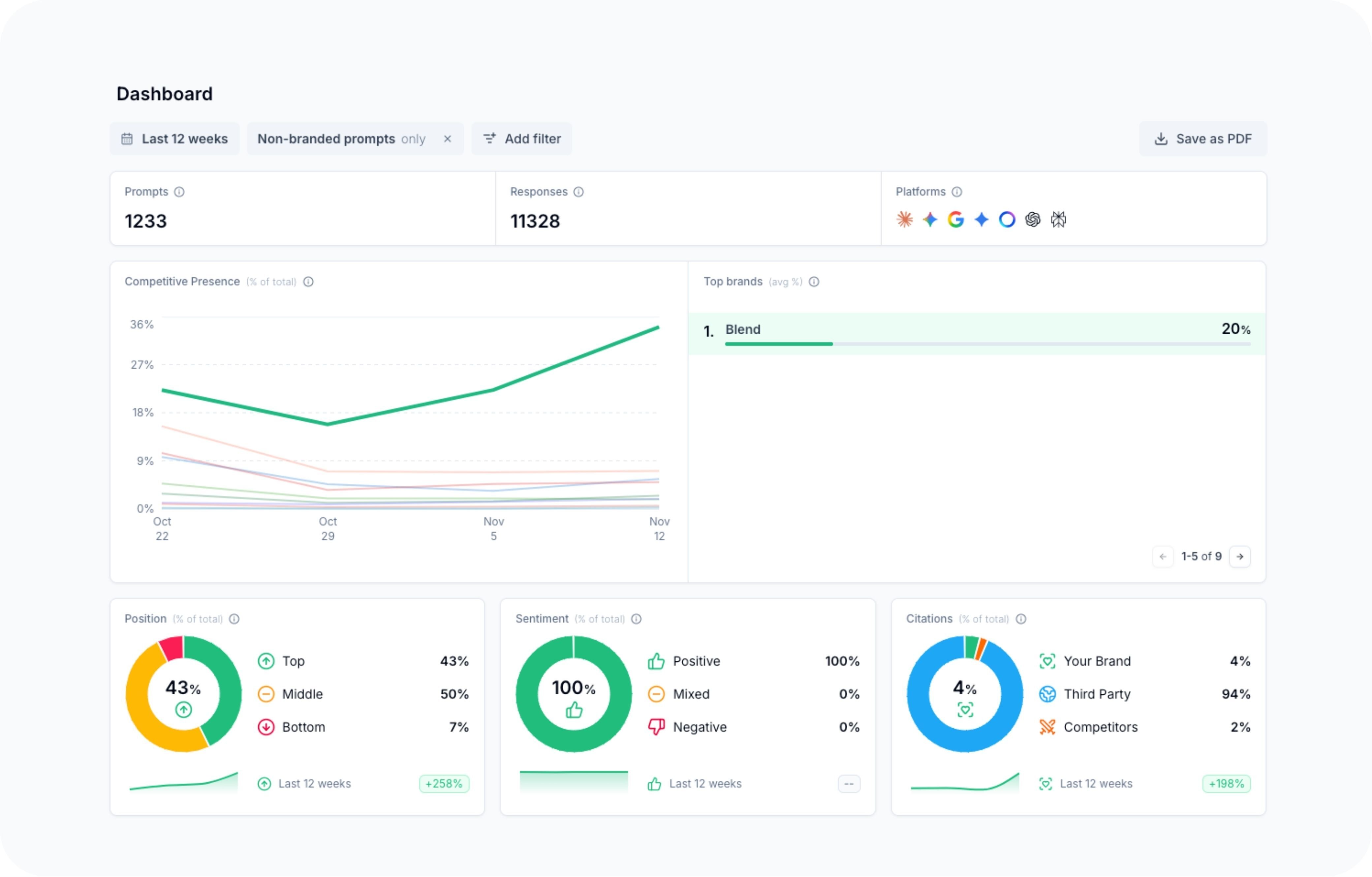
Understanding the measurement dashboard
Fashionable AEO measurement instruments present a number of layers of visibility. On the dashboard degree, you get an summary of your total efficiency – your aggressive presence in comparison with rivals, which AI platforms cite you most often, the sentiment when your model is talked about, and whether or not you are usually cited on the prime, center, or backside of solutions.
The actual worth comes on the particular person immediate degree. For every immediate variant you are monitoring, you possibly can see a timeline of whether or not you appeared within the reply, whether or not you had been cited, and which particular pages out of your website had been referenced.
What the information really exhibits you
Taking a particular instance, for those who’re monitoring a immediate like “B2B SaaS HubSpot web site company”, you may see a timeline exhibiting while you appeared in outcomes and while you did not. You may see a sample the place you were not current for a number of days, then out of the blue began showing constantly after making technical modifications to your website or publishing new content material.
.jpg?width=1265&height=912&name=Scrunch%20individual%20prompt%20(1).jpg)
The visualisation makes use of easy colour-coding. Inexperienced signifies you had been current and cited, pink means you were not current. If you see extra inexperienced than pink showing after optimisations, that is your sign you are transferring in the proper path.
Understanding the probabilistic nature of outcomes
This is one thing essential to grasp: you’ll not seem in each single response for a given immediate. Even for those who’ve accomplished all the pieces proper, you may nonetheless see some pink circles combined in with the inexperienced. That is fully regular with giant language fashions.
What you are in search of is directional tendencies. Are you seeing extra inexperienced over time? If you make enhancements, does the ratio shift in your favour? Are you being cited from a wide range of your pages?
Take note of which particular pages are being cited. If content material you created for a particular class begins showing in citations, that is validation your technique is working.
The four-layer AEO measurement framework
While immediate visibility monitoring is essential, it is not the one metric you need to monitor. We advocate a four-layer measurement framework.
Layer one: Immediate visibility
That is your earliest sign of success. Are you turning into extra seen throughout the immediate classes you care about? This ought to be your main indicator, the very first thing that strikes when your AEO technique is working.
Layer two: AI referral site visitors
After establishing visibility, you need to count on to see elevated referral site visitors from AI platforms. Look in your analytics for site visitors from ChatGPT, Claude, Perplexity, and Gemini.
Set correct expectations right here. AI referral site visitors seemingly will not match natural search quantity but. Customers may see your model talked about, get info from the AI’s abstract, after which navigate to you thru a special channel.
Layer three: Branded search and direct site visitors raise
When somebody discovers you thru AI search, they usually do not instantly click on by. As an alternative, they could seek for your model in Google or kind your URL instantly.
Observe whether or not you are seeing raise in:
- Branded searches in Google Search Console
- Direct site visitors in your analytics
- Site visitors patterns that correlate with AEO efforts
This captures AI-driven discovery that is not correctly attributed by commonplace monitoring.
Layer 4: Self-reported attribution and business alerts
Add inquiries to your high-intent conversion varieties asking how prospects found your organization. Are folks mentioning ChatGPT, AI search, or related phrases?
Additionally observe your business alerts:
- Demo requests
- Session bookings
- Different high-intent conversions
Even if you cannot draw a direct line from AI visibility to conversions by analytics, the correlation issues.
The significance of technical optimisation
While we have targeted on measurement, AEO is not nearly content material. Technical optimisation performs a vital function in whether or not AI techniques can successfully crawl, perceive, and cite your website.
Correct schema markup helps AI techniques perceive your content material construction and context. A clear site architecture makes it simpler for giant language fashions to navigate and extract related info. Quick web page speeds guarantee AI crawlers can effectively entry your content material, while machine-readable formatting permits AI techniques to parse and course of your info precisely.
Many technical SEO best practices assist with AEO too, however there are extra issues particular to how giant language fashions course of info. The excellent news? If you make technical enhancements, you possibly can usually see comparatively fast enhancements in your immediate visibility metrics inside every week or two.
Shifting ahead with AEO measurement
AEO measurement represents a basic shift from conventional search engine optimization analytics. Success is not about discovering the one excellent immediate to rank for. It is about establishing category-level authority that makes you related throughout a broad vary of associated queries.
The four-layer measurement framework offers you the construction you want:
- Observe immediate visibility as your main indicator
- Monitor AI referral site visitors as validation
- Look ahead to branded search and direct site visitors raise
- Seize self-reported attribution and business outcomes
For those who method AEO measurement with these ideas, utilizing the proper instruments and frameworks, you may perceive whether or not your optimisation efforts are working. Extra importantly, you’ll iterate and enhance based mostly on actual knowledge quite than assumptions.
Source link



